Mit dem Stimmungsbarometer erfahren Sie täglich, wie es Ihren Mitarbeitern geht. Jeder Mitarbeiter kann einmal pro Tag seine Stimmung abgeben – schnell und unkompliziert mit drei Smileys. Das funktioniert sowohl in der mobilen App als auch im Verwaltungssystem. Sie als Vorgesetzter erhalten eine Übersicht über die aktuelle Teamstimmung, können Trends verfolgen und werden bei Bedarf automatisch per E-Mail benachrichtigt.
Was kann das Stimmungsbarometer?
- Tägliche Stimmungsabfrage: Mitarbeiter geben ihre Stimmung über die App oder das Verwaltungssystem ab – in wenigen Sekunden erledigt
- Drei einfache Stufen: Gut, Mittel oder Schlecht – kein kompliziertes Formular
- Optionaler Kommentar: Bei „Mittel“ oder „Schlecht“ können Mitarbeiter optional einen kurzen Kommentar hinterlassen
- Anonymer oder sichtbarer Modus: Sie entscheiden, ob die Antworten anonym bleiben oder dem Mitarbeiter zugeordnet werden
- Tagesübersicht mit Diagrammen: Sehen Sie auf einen Blick, wie die Stimmung im Team verteilt ist
- Trend-Ansicht: Verfolgen Sie die Entwicklung über frei wählbare Zeiträume
- E-Mail-Benachrichtigung: Automatische Warnung, wenn der Anteil negativer Stimmungen einen Schwellenwert überschreitet
Stimmung abgeben – so funktioniert es für Mitarbeiter
Sobald das Stimmungsbarometer aktiviert ist, erscheint für jeden Mitarbeiter täglich ein Banner – in der App auf der Startseite und im Verwaltungssystem auf dem Dashboard.
- Die Frage lautet: „Wie geht es dir heute?“
- Darunter wird angezeigt, ob die Antwort anonym ist oder für den Vorgesetzten sichtbar
- Es stehen drei Smileys zur Auswahl:
- Grüner Smiley: Gut
- Oranger Smiley: Mittel
- Roter Smiley: Schlecht

Ablauf bei „Gut“: Ein Tipp auf den grünen Smiley – die Stimmung wird sofort gespeichert. Das Banner verschwindet und es erscheint eine kurze Bestätigung: „Danke für dein Feedback!“
Ablauf bei „Mittel“ oder „Schlecht“: Es erscheint ein Kommentarfeld mit der Frage „Was beschäftigt dich?“ (optional, max. 500 Zeichen). Der Mitarbeiter kann einen Kommentar eingeben und auf Absenden tippen – oder das Feld mit Überspringen auslassen.
Jeder Mitarbeiter kann pro Tag nur einmal abstimmen. Sobald die Abstimmung erfolgt ist, verschwindet das Banner für den Rest des Tages.
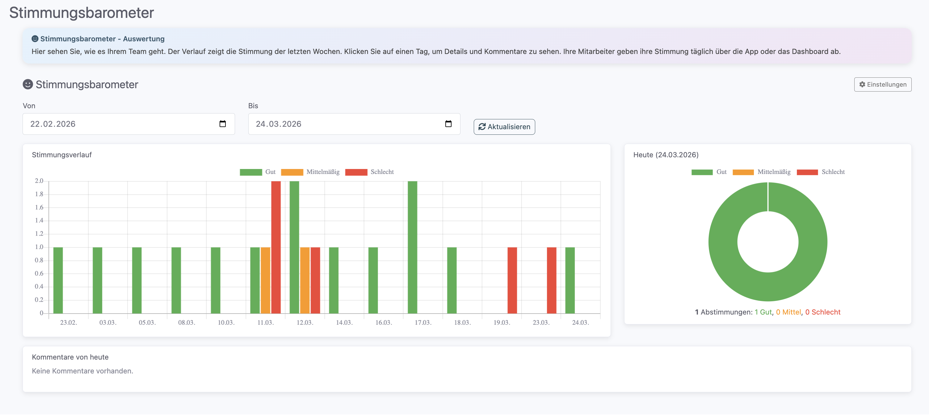
Auswertung im Verwaltungssystem
Vorgesetzte mit der Berechtigung Stimmungsbarometer finden die Auswertungsseite im Hauptmenü unter Stimmungsbarometer. Oben rechts gelangen Sie über Einstellungen direkt zur Konfiguration.
Die Auswertungsseite zeigt drei Bereiche:
1. Stimmungsverlauf (Trend-Diagramm)
- Ein gestapeltes Balkendiagramm zeigt die tägliche Verteilung der Stimmungen
- Über die Datumsfelder Von und Bis können Sie den Zeitraum frei wählen (Standard: letzte 30 Tage)
- Jeder Balken ist farblich unterteilt: Grün (Gut), Orange (Mittel) und Rot (Schlecht)
- So erkennen Sie auf einen Blick, ob sich die Stimmung im Team verbessert oder verschlechtert
2. Tagesübersicht (Kreisdiagramm)
- Rechts neben dem Verlauf sehen Sie ein Kreisdiagramm für den aktuell ausgewählten Tag
- Darunter steht die Anzahl der Abstimmungen und die Verteilung: z.B. „5 Abstimmungen: 3 Gut, 1 Mittel, 1 Schlecht“

3. Kommentare
- Unter den Diagrammen werden alle Kommentare des aktuellen Tages aufgelistet
- Jeder Kommentar wird mit dem passenden Smiley-Symbol dargestellt
- Im anonymen Modus: Es wird kein Name angezeigt – nur die Stimmung und der Kommentar
- Im sichtbaren Modus: Der Name des Mitarbeiters wird neben dem Kommentar angezeigt
Dashboard-Widget
Zusätzlich zur Auswertungsseite gibt es ein kompaktes Widget für das Dashboard. Es zeigt ein kleines Kreisdiagramm mit den heutigen Abstimmungen und einen Button Details anzeigen, der direkt zur vollständigen Auswertung führt.
Auswertung in der App
Auch in der mobilen App gibt es eine Auswertungsansicht für Vorgesetzte. Der Zugang erfolgt über den Menüpunkt Stimmungsbarometer.
- Tagesnavigation: Mit Pfeilen zwischen den Tagen wechseln
- Kreisdiagramm: Zeigt die Verteilung und Beteiligungsquote (z.B. „5 von 12 Mitarbeitern haben abgestimmt“)
- Verlauf: Balkendiagramm mit umschaltbaren Zeiträumen (7, 14 oder 30 Tage)
- Kommentare: Liste aller Kommentare des Tages mit Anonymitäts-Logik
Einstellungen
Die Einstellungen des Stimmungsbarometers erreichen Sie über die Auswertungsseite (Button Einstellungen oben rechts) oder über die allgemeinen Funktionseinstellungen.
- Funktion aktivieren/deaktivieren: Schalten Sie das Stimmungsbarometer für Ihren Betrieb ein oder aus. Nach der Aktivierung erscheint das Banner automatisch für alle Mitarbeiter.
- Anonymer Modus (Standard: an): Legen Sie fest, ob die Antworten anonym bleiben oder dem jeweiligen Mitarbeiter zugeordnet werden. Im anonymen Modus sehen Vorgesetzte nur die Gesamtverteilung und Kommentare ohne Namen.
- Schwellenwert für Benachrichtigung: Bestimmen Sie, ab welchem Prozentsatz negativer Stimmungen (Mittel + Schlecht) Sie eine Warnung per E-Mail erhalten möchten (Standard: 30%).
- Benachrichtigungs-E-Mail: Hinterlegen Sie die E-Mail-Adresse, an die Warnungen gesendet werden sollen.

Automatische E-Mail-Benachrichtigung
Wenn Sie eine E-Mail-Adresse und einen Schwellenwert hinterlegt haben, prüft das System täglich automatisch die Stimmungslage. Wird der Schwellenwert überschritten, erhalten Sie eine E-Mail mit:
- Dem prozentualen Anteil negativer Stimmungen
- Der Beteiligungsquote (wie viele Mitarbeiter abgestimmt haben)
- Einer Zusammenfassung: Anzahl Gut, Mittel und Schlecht
Die Benachrichtigung wird pro Tag maximal einmal versendet. Damit keine Fehlalarme bei sehr wenigen Abstimmungen entstehen, wird die Benachrichtigung nur gesendet, wenn eine Mindestbeteiligungsquote erreicht ist.
Häufige Fragen
Wie oft können Mitarbeiter abstimmen?
Genau einmal pro Tag. Nach der Abstimmung verschwindet das Banner und erscheint erst am nächsten Tag wieder.
Können Mitarbeiter ihre Abstimmung nachträglich ändern?
Nein, die Abstimmung ist nach dem Absenden abgeschlossen und kann nicht mehr geändert werden.
Wer kann die Auswertung sehen?
Nur Mitarbeiter, die die Berechtigung „Stimmungsbarometer“ haben. Normale Mitarbeiter sehen nur das Abstimmungs-Banner.
Ist die Abstimmung wirklich anonym?
Wenn der anonyme Modus aktiviert ist, wird den Vorgesetzten kein Name angezeigt – weder in der Tagesübersicht noch bei den Kommentaren.
Sehen Mitarbeiter, ob der Modus anonym ist?
Ja. Unter der Frage „Wie geht es dir heute?“ steht entweder „Deine Antwort ist anonym“ (mit Schloss-Symbol) oder „Deine Antwort ist für deinen Vorgesetzten sichtbar“.
Was passiert, wenn ein Mitarbeiter keinen Kommentar abgeben möchte?
Der Kommentar ist immer optional. Bei „Mittel“ oder „Schlecht“ wird zwar ein Kommentarfeld angezeigt, der Mitarbeiter kann aber jederzeit auf „Überspringen“ tippen.
Warum wird bei „Gut“ kein Kommentar abgefragt?
Um den Ablauf so schnell wie möglich zu halten. Bei guter Stimmung reicht ein Tipp auf den grünen Smiley.
Wo finde ich das Stimmungsbarometer?
Das Banner erscheint automatisch auf der Startseite der App und auf dem Dashboard im Verwaltungssystem. Die Auswertung ist im Menü unter Stimmungsbarometer verfügbar.
Kann ich das Stimmungsbarometer nur für bestimmte Mitarbeiter aktivieren?
Nein, das Stimmungsbarometer gilt für alle Mitarbeiter, die Zugriff auf die App bzw. das Verwaltungssystem haben.
Wann erhalte ich die E-Mail-Benachrichtigung?
Die Prüfung erfolgt einmal täglich. Wenn der konfigurierte Schwellenwert überschritten ist und genügend Mitarbeiter abgestimmt haben, erhalten Sie eine E-Mail an die hinterlegte Adresse.
War dieser Artikel hilfreich?
Das ist großartig!
Vielen Dank für das Feedback
Leider konnten wir nicht helfen
Vielen Dank für das Feedback
Feedback gesendet
Wir wissen Ihre Bemühungen zu schätzen und werden versuchen, den Artikel zu korrigieren